- Published on
Resolve DB Connection Leak With pprof
- Authors

- Name
- Sunway
- @sunwayz911
- Abstract
- 1. Symptoms
- 2. Temporary solution
- 3. Initial Investigation
- 4. Deeper Investigation Techniques
- 5. Source Code Analysis
- 6. Conclusion
- Reference
Abstract
PProf is a fantastic tool for digging into the nitty-gritty performance of your Go programs. Think of it as a powerful microscope that allows you to examine where your program is spending its time and memory.
1. Symptoms
database qps dropped to 0, and we also got a webhook alert from cloud platform about Database connections max limit and ALB HTTP 504 error.

2. Temporary solution
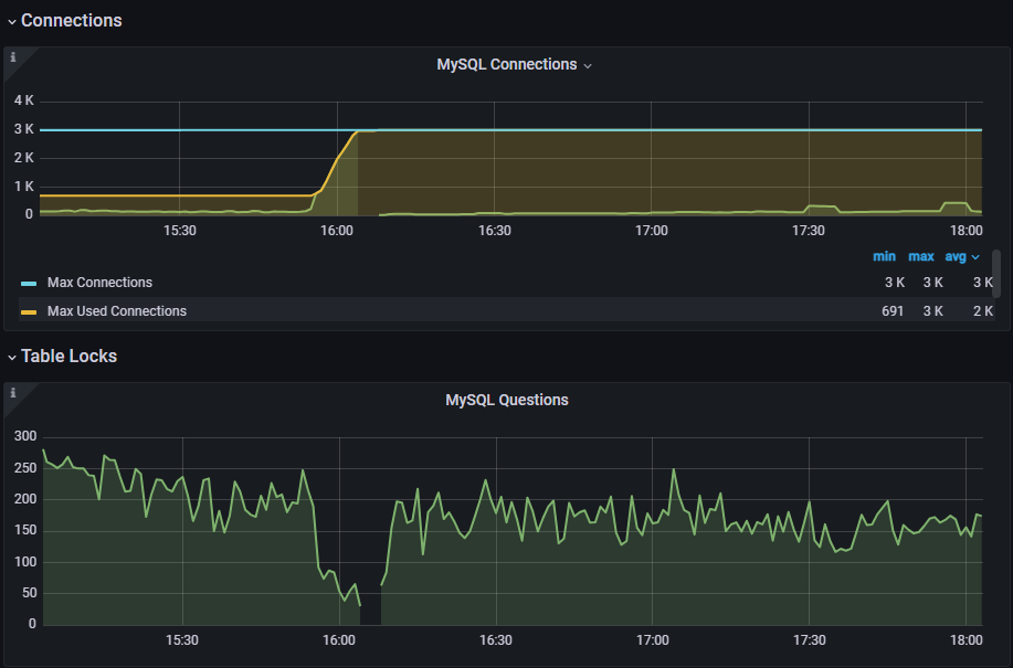
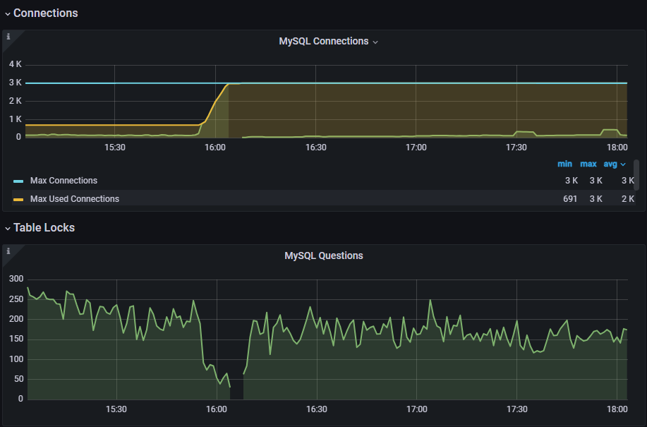
Through the monitoring panel of grafana, it can be found that the number of connections is increasing and not released
After check grafana dashboard, I speculate that the database connections is not released properly, so I restart the k8s deployment to release the connections.
kubectl rollout restart deployment/xxx
After restarting the deployment, the number of connections is back to normal.
Then I create a k8s cronjob for restarting the deployment every 8 hours to avoid the same issue until the root cause is found and solved.
3. Initial Investigation
We set max_connections for mysql to 3000 based on the configuration of our k8s node (cpu/ram)
Through the monitoring panel of grafana, it can be found that the number of goroutines is increasing and not released.
So it is probably a gorm db connection leak when use goroutine to query something but not close tx properly.

4. Deeper Investigation Techniques
Analyze Goroutine Stack Traces with pprof
import _ "net/http/pprof"
import "net/http"
func main() {
// Start an HTTP server to expose pprof endpoints
go func() {
http.ListenAndServe("localhost:6060", nil)
}()
// ... rest of your application
}
Because we run app with alpine:3.21 image, we need to install go and graphviz to analyze the goroutine stack traces in container.
wget https://go.dev/dl/go1.22.1.linux-amd64.tar.gz
tar -C /usr/local -xzf go1.22.1.linux-amd64.tar.gz
GOROOT=/usr/local/go
GOPATH=/go
PATH=$GOPATH/bin:$GOROOT/bin:$PATH
apk add graphviz
After running the app for a few hours, use pprof to analyze the goroutine stack traces.
go tool pprof http://localhost:6060/debug/pprof/goroutine
go tool pprof -http=:8080 /root/pprof/pprof.app.goroutine.001.pb.gz
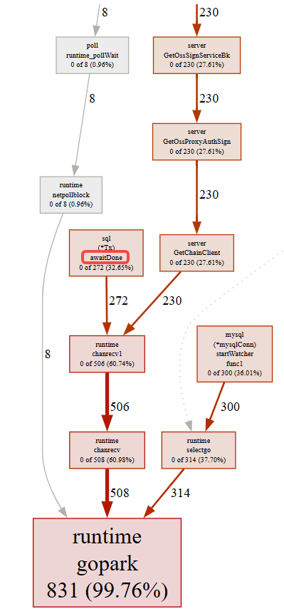
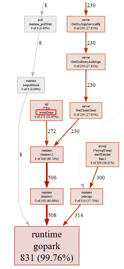
Finally, we got a goroutine stack trace dump as down below:
- Function
GetOssSignServiceBkis the root function that causes the leak GetOssSignServiceBkusetxbut does notrollbackorcommitcausesql (*Tx) awaitDone

5. Source Code Analysis
Func Call Chain: GetOssSignServiceBk -> QueryData -> Find -> tx...
We can see that the func start a query with tx and then return a custom error type:
errors.New, and dont close the tx after catch this custom error type, so the tx will not be closed and will be leaked.
func GetOssSignServiceBk(account, oss string) (Response, error) {
...
db, err := module.GetDB() # get a conn for gorm conn pool
if err != nil {
resp := NewResp(http.StatusInternalServerError, err.Error(), nil)
return resp, err
}
if err := module.QueryData(db, &module.Account{Account: account}, &acc); err != nil {
resp := NewResp(http.StatusInternalServerError, err.Error(), nil)
return resp, err
}
...
}
func QueryData(db *gorm.DB, cond, res any) error {
if db.Where(cond).Find(res).RowsAffected <= 0 {
return errors.New("data not found")
}
return nil
}
// Find finds all records matching given conditions conds
func (db *DB) Find(dest interface{}, conds ...interface{}) (tx *DB) {
tx = db.getInstance()
if len(conds) > 0 {
if exprs := tx.Statement.BuildCondition(conds[0], conds[1:]...); len(exprs) > 0 {
tx.Statement.AddClause(clause.Where{Exprs: exprs})
}
}
tx.Statement.Dest = dest
return tx.callbacks.Query().Execute(tx)
}
Solution 1
Use a chainable method syntax
gorm will automatically rollback or commit tx when error occurs, so we don't need to manually rollback or commit tx after query
why gorm query rollback or commit tx when error occurs:
gorm.io\errors.gogorm.io\callbacks\query.go
func QueryData(db *gorm.DB, cond, res any) error {
if err := db.Where(cond).Find(res).Error; err != nil {
// do something with the error
}
}
Solution 2
Use db.Transaction to avoid forgetting to rollback or commit
db.Transaction(func(tx *gorm.DB) error {
// do some database operations in the transaction (use 'tx' from this point, not 'db')
if err := tx.Create(&Animal{Name: "Giraffe"}).Error; err != nil {
// return any error will rollback
return err
}
if err := tx.Create(&Animal{Name: "Lion"}).Error; err != nil {
return err
}
// return nil will commit the whole transaction
return nil
})
Solution 3
Use SkipDefaultTransaction: true to disable the default transaction
GORM perform write (create/update/delete) operations run inside a transaction to ensure data consistency, you can disable it during initialization if it is not required, you will gain about 30%+ performance improvement after that
// Globally disable
db, err := gorm.Open(sqlite.Open("gorm.db"), &gorm.Config{
SkipDefaultTransaction: true,
})